Если отчеты у вас выглядят бодро, сессии увеличиваются, позиции в поиске растут, блог набирает просмотры — проверьте конверсию в покупки. Рост трафика еще не гарантирует, что на сайт приходят именно те пользователи, которые готовы купить. Поскольку число визитов само по себе не отражает ценность трафика, оно может создавать иллюзию успеха.
Вместе с экспертами поговорим о том, как определить свой целевой трафик, отделить «мусорные» визиты и настроить аналитику.
Что такое нецелевой трафик и откуда он берется
Нецелевой трафик — это визиты тех, кто не относится к вашим потенциальным клиентам или приходит по нерелевантным запросам, не связанным с продуктом. Такой трафик не приводит к конверсиям и искажает аналитику. Приведем примеры нецелевых визитов.
- Случайные переходы: клики в соцсетях, агрегаторах, рекомендациях, которые не связаны с вашим продуктом.
- Боты и спам: искусственный трафик, искажающий данные аналитики.
- Нерелевантные гео и сегменты: пользователи из стран или регионов, где продукт не доступен или не актуален.
- Пользователи без коммерческого намерения: те, кто просто ищет вдохновение или развлечения.
При этом посетители сайта могут относиться к целевой аудитории, но взаимодействовать с вами в неподходящий момент воронки продаж. Например, если холодный целевой трафик попадает на коммерческие страницы — в данный момент он также является нецелевым.
Такой трафик часто приходит с баннерной рекламы и видеорекламы. Эти форматы отлично повышают узнаваемость, но редко дают конверсию, если не подкреплены ремаркетингом.
Часто нецелевой трафик приходит из SEO-статей, информационных публикаций и Smart-кампаний, где алгоритмы подбирают контент слишком широко. И здесь важно понимать, что «умная» система без человеческого контроля все равно будет тянуть лишнее.
Важно: не весь некоммерческий трафик — мусор. Люди приходят на сайт с разными намерениями. Они могут искать ответ, решение, идею. Например, «как выбрать CRM для малого бизнеса» или «что такое контент-маркетинг». Если покупка вашего продукта может стать следующим шагом после этого запроса — то есть вы решаете связанную боль — такой трафик может прогреть аудиторию, если вы правильно выстроите контент и ремаркетинг.
Нецелевым трафиком стоит считать информационные и навигационные запросы, которые не связаны с вашим продуктом, ценой или сегментом. Они приводят аудиторию, которая не станет клиентами. Например:
- если вы продаете SEO-услуги, статья про 10 бесплатных способов продвижения сайта притянет фрилансеров и студентов, а не клиентов;
- статья о B2C-маркетинге на сайте агентства, которое работает только с B2B — создаст визиты, но не лиды.
Мы часто наблюдаем такую ситуацию, когда есть коммерческий запрос и теплый пользователь, но посадочная страница больше информационная, чем продающая. Аналитика покажет хороший трафик, но для бизнеса это будут потерянные клиенты. Конверсия растет не за счет трафика, а за счет соответствия страниц намерениям пользователя.
Нецелевые переходы создают ощущение роста, но искажают восприятие эффективности каналов. Аналитика без настроенных фильтров часто не позволяет отличить трафик целевой аудитории от мусорного, и руководители видят рост, который не отражает реального результата.
Я считаю, что «винить» в нецелевом трафике нужно не источники, а смыслы, которые присутствуют в рекламных призывах постов, лендингов, рассылок, сторителлинга и т.д.
В нашей практике была история: очередной анализ показал, что к нам зачастили нецелевые лиды. Стали копать и увидели, что у нас слишком продавлена тема маркетинга — каждый креатив буквально кричал: «создайте автоворонку!», «продумайте свою систему!». Но все это не отражало проблем экспертов, работающих с людьми — тренеров, коучей, консультантов. Они не мыслят такими категориями. Их боль в том, что клиентский поток неравномерен: есть периоды полной загрузки, когда некуда вписать консультации, но вслед за ними могут быть и периоды полной тишины.
Вообще, в сфере продуктов, связанных с личностным развитием, клиенты имеют иную мотивацию: на первый план выходят эмоции, тогда как «рацио» отступает на второй. И это тоже нужно учитывать.
Что оценивать, если растет трафик, но нет лидов
Для начала необходимо убедиться, что рост трафика действительно связан с целевой аудиторией, а не со случайными визитами. Разберем метрики, которые помогут это увидеть.
1. Глубина просмотра
Показывает, насколько пользователю интересен контент и как он движется по сайту.
Если посетитель заходит только на одну страницу и уходит — вероятно, он не нашел нужного. Для коммерческого трафика нормальная глубина — 2–3 страницы. Если у вас информационный контент, показатель может быть выше, но важно, чтобы среди переходов были страницы с CTA: карточки услуг, формы, контакты.
Отслеживайте, куда уходят пользователи с посадочной страницы — если они не доходят до конверсии, возможно, структура сайта мешает им сделать следующий шаг.

Отчет в Яндекс Метрике: видно, сколько страниц в среднем просматривают пользователи
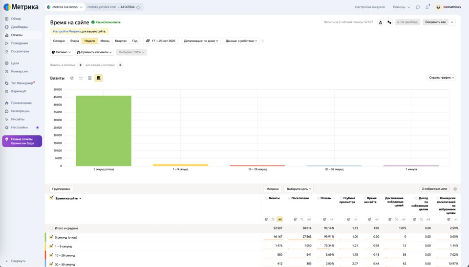
2. Время на сайте и отказы
Здесь важно смотреть не только на средние значения, но и на отчеты по каналам.
«Теплые» посетители из поисковых систем обычно проводят на сайте от 1,5 до 3 минут (а иногда и гораздо дольше), просматривая несколько страниц. Если это время не превышает 30 секунд, скорее всего, пользователь не получил ответа на свой запрос или изначально кликнул по нерелевантному сниппету.
Аномально долгое время — 10+ минут при минимальной активности в виде кликов, скроллов и тому подобного — это повод проверить наличие ботов или ошибочных сессий.

Отчет помогает понять, насколько пользователь вовлечен и получил ли он нужную информацию
Я смотрю не только на количество визитов, но и на качественные и количественные метрики:
- % роботности — если много, значит, статистика искажена;
- отказы, время на сайте и глубина просмотра;
- % скроллинга — насколько человек действительно взаимодействует с контентом;
А также оцениваю репрезентативность данных: например, если визитов — 1, а отказов — 100%, то это не аналитика, конечно. Без проверки репрезентативности любые выводы бесполезны. Всегда важно понимать, насколько выборка достаточна для анализа.
Но даже при репрезентативной выборке аналитика может ввести в заблуждение. Бывают ситуации, когда цифры в метриках выглядят отлично, а пользователи все равно не покупают.
Не стоит забывать об иллюзии успешности. Высокая глубина просмотра, низкие отказы, классное время на сайте — и ноль заявок. Это сигнал, что пользователи вовлечены не в то, что нужно.
Так случается, когда запрос целевой, но страница нецелевая. Например, человек ищет «купить кухню на заказ Москва», а попадает на статью «Как выбрать кухню своей мечты». Пользователь интересуется, но не конвертируется, потому что контент не решает задачу покупки.
Рекомендую также следить за процентом отказов. При этом высокий процент не всегда плох. А низкий — не всегда хорош. Это главная ловушка.
Например, мы проводим 1 раз в год крупное мероприятие, где приглашаем ИТ-директоров, и в этот период у нас всплеск трафика на сайте. Пользователи быстро находят нужную информацию (почта, телефон, форма для регистрации) и уходят с сайта. В результате это приводит к росту отказов, но трафик целевой, качественный.
Или, при запуске тестовых рекламных кампаний растет трафик, но при этом процент отказа может быть высоким. Поэтому первые 2 недели мы обычно не правим настройки, чтобы алгоритм обучился. Но все всегда индивидуально.
3. Доля возвратов: bounce rate в ЯМ / engagement rate в GA4
Высокая доля новых пользователей при низком количестве повторных сессий — признак слабого вовлечения или нерелевантного интента. Важно смотреть в контексте: если у вас блог, то возвраты могут быть естественно высокими, но для страниц услуг показатель выше 70% — тревожный сигнал.

Диаграмма новых и вернувшихся пользователей — один из показателей качества трафика
4. Микроконверсии
Это промежуточные действия, которые показывают, что пользователь заинтересовался, но пока не купил. Например:
- клики по кнопкам «Оставить заявку»,
- просмотр контактной страницы,
- добавление в корзину,
- скачивание гайда или подписка на рассылку.

Отчет по микроконверсиям и целевым действиям помогает отслеживать качество посещений, а не только их количество
Если у вас растет трафик, но число микроконверсий остается на месте, — значит, визиты совершаются представителями не вашей ЦА.
5. Поведенческие сигналы и источники
Сравните качество трафика по каналам: поисковый, соцсети, реклама, партнеры. Резкий рост из непредсказуемого источника — например, агрегаторы, каталоги, иностранные сайты — часто приводит к нецелевым визитам.
Используйте UTM-метки и сегменты в GA4, чтобы понимать, откуда приходят реальные пользователи и где вы теряете качество трафика. Например, в Яндекс.Метрике есть специальный отчет по UTM-меткам:

Анализ трафика по UTM-меткам показывает реальные источники визитов и их эффективность
На практике достаточно отслеживать 3–5 ключевых метрик — глубину просмотра, время, долю возвратов, микроконверсии и источник визитов — чтобы быстро понять, действительно ли трафик на сайт целевой.
Дальше уже можно корректировать стратегию:
- чистить нерелевантные каналы,
- улучшать контент под намерения пользователей,
- уточнять семантику.
Мы смотрим на поведение, а не на количество визитов. Ключевые метрики — это глубина просмотра, доля отказов, конверсия в заказ, повторные визиты и среднее время на сайте. Если пользователи проводят на сайте меньше 20 секунд и не доходят до страницы оформления, это почти всегда нецелевая аудитория. Качественный трафик — тот, что приводит к действию: заказу, звонку, добавлению в корзину, хотя бы подписке на рассылку.
Как мусорный трафик искажает аналитику: «чистим» данные
Как уже говорилось, отчеты могут показывать рост посещаемости, но при этом данные включают спам, ботов и трафик из нерелевантных регионов. Разберемся, как наладить аналитику и вернуть доверие руководства к отчетам.
- Исключить нерелевантные гео, где продукт недоступен.
Локальный московский фитнес-клуб продвигали через SEO по всей России. Запрос «фитнес-клуб» вроде целевой, но пользователь из Екатеринбурга не поедет в зал на Севастопольский проспект. География — ключевой фактор, который часто игнорируют.
То же самое касается салонов красоты: если вы находитесь, например, на Академической, рекламироваться по запросу «маникюр Москва» — бессмысленно. Женщина из Митино не поедет через весь город. Геотаргетинг должен быть предельно точным, особенно в офлайн-услугах.
- Настроить исключения по агрегаторам и сторонним платформам, которые генерируют случайные клики.
- Настроить фильтры для исключения ботов и спама. Яндекс.Метрика, например, фильтрует ботов по умолчанию, но все остальное нужно исключить в настройках вручную (листайте слайдер).
Настройки фильтрации трафика в Яндекс.Метрике: можно отфильтровать ботов, технические посещения и настроить анализ поведения реальных пользователей
Примерно так же это работает и в Google Analytics.
Применение этих правил в GA4 или Яндекс.Метрике позволяет получать реальные данные и принимать решения на основе честной аналитики. О том, как работать с Яндекс Метрикой, мы писали в этой статье. А о работе с обновленной Аналитикой Гугла — в этой.
Кто именно приходит на сайт: сегментация интентов
Чтобы понять, приносит ли трафик пользу бизнесу, необходимо разделить пользователей по намерениям или интентам — ведь каждый сегмент ведет себя по-разному, и только часть из них влияет на продажи.
Подробнее мы писали об интентах в этой статье, а здесь приведем примеры.
Информационный интент
Такие пользователи Они читают статьи, смотрят видео, сохраняют материалы. Не оставляют заявки сразу — им важно разобраться в теме. Это аудитория верхнего уровня воронки. Если правильно выстроить путь — внутренние ссылки, лид-магниты, ретаргетинг — часть таких пользователей позже конвертируется в клиентов.
Пример: допустим, у компании, которая занимается IT-аутсорсом, есть блог. Статья «Как оптимизировать расходы на поддержку инфраструктуры» стабильно обеспечивает трафик, но заявок с нее нет. После того как на странице добавили блок «Нужна помощь по обслуживанию IT-инфраструктуры?» и кнопку «Получить аудит», начали поступать первые обращения, контент стал приносить лиды.
Коммерческий интент
Это основа целевого трафика — пользователи с намерением купить. Они переходят на лендинги, сравнивают тарифы, кликают по кнопкам, оставляют заявки.
Пример: компания, которая внедряет корпоративные CRM-системы, видит в аналитике рост поисковых запросов «что такое CRM», но конверсий при этом нет. После добавления на сайт страниц с коммерческими запросами «купить CRM», «внедрение CRM» и оптимизации мета-тегов трафик становится качественнее: меньше визитов, но больше заявок.
Брендовый интент
Пользователи с брендовыми запросами чаще всего сразу конвертируются: они уже знакомы с брендом или прошли часть воронки. Это самый теплый сегмент, который показывает силу бренда и эффективность контент-маркетинга в долгосрочной перспективе.
Пример: после активной публикации экспертных статей и кейсов компания замечает рост брендовых запросов. Причем, конверсии из этого сегмента в 3 раза выше, чем из поисковых. Это значит, что контент начал формировать у аудитории доверие и узнаваемость бренда.
Как провести сегментацию
- Используйте UTM-метки
Размечайте кампании и источники трафика — utm_source, utm_medium, utm_campaign, utm_content — чтобы понимать, откуда приходят пользователи и как они себя ведут.
Например: utm_source=google&utm_medium=cpc&utm_campaign=commercial, utm_source=blog&utm_medium=organic&utm_campaign=informational. О метках мы писали подробную статью.
- Создайте сегменты в аналитике
В GA4 или Яндекс.Метрике создайте три сегмента: информационный, коммерческий и брендовый. Вот как выделить сегмент в Яндекс Метрике:

Работа с сегментами: можно выделить коммерческий, информационный и брендовый трафик для анализа качества посещений
Сегмент в Google Analytics — это набор данных, который можно использовать для анализа в Исследованиях. Можно выделить в сегмент информацию о пользователях из страны или города, покупателях товара или посетителях конкретного раздела сайта. Также можно создать сегмент для тех, кто выполнял в приложении определенные действия.
- Сравните качество сегментов
По каждому сегменту отслеживайте конверсии, время на сайте, глубину просмотра, возвраты.
Если коммерческий (самый целевой) трафик мал, а информационный доминирует, — нужно перераспределить усилия: добавить посадочные, доработать CTA, скорректировать семантику.
Такой подход помогает перестроить аналитику с количественных показателей на качественные. И наконец понять, не просто сколько людей пришло, а кто именно и почему это важно для продаж.
А еще можно использовать нецелевой трафик с пользой. Но осознанно. Например, через ретаргетинг. Если человек случайно зашел на сайт, но увидел ваш бренд, это уже контакт. Потом можно догнать его контентом, подборками, акциями — и со временем перевести в клиента. То есть нецелевой трафик может работать на узнаваемость, но только если у вас выстроена система догрева и аналитика.
Ошибки в семантике: запросы без намерения
Когда в контент попадают широкие или нерелевантные запросы, сайт начинает привлекать пользователей, которые не планируют покупать.
Мы запускали рекламную кампанию по услуге «Миграция в облако». В первые дни пришло необычно большое количество трафика на сайт. Мы были рады, так как предположили, что это связано с информационной повесткой — иностранные компании говорили о завершении работ в России. Высокие показатели по отказам связывали с тем, что это рекламный трафик и так бывает.
Но через неделю после запуска, как обычно, приступили к глубокому анализу показателей: изучали отчеты в Яндекс.Метрике, Яндекс.Директе. Посмотрели ключи, по которым приходили посетители. Пришло понимание, что приходят частные лица, а нам нужен бизнес.
Решение: сделали повторную «зачистку» ключей, расширили список минус-слов, изменили креативы. И трафик стал целевым.
Важно всегда держать руку на пульсе: постоянно мониторить не только объем, но и источник и характер трафика.
Еще один пример — интернет-магазин мебели оптимизирует статью под ключ «интерьер спальни», а не под «купить кровать 160×200». Первый запрос приносит посетителей, которые ищут идеи и вдохновение, но пока не планируют покупать. В итоге много трафика и ноль продаж.
Чтобы избежать подобных проблем, семантику нужно корректировать по трем критериям.
1. Объем поиска
Проверяйте частотность запросов, но не руководствуйтесь ею в одиночку. Запрос с высоким объемом может давать поток нецелевых пользователей. Например: у запроса «как выбрать диван» высокая частотность, но низкое коммерческое намерение. А вот у запроса «купить угловой диван в Москве» будет ниже частотность, но выше конверсия.
2. Конверсия
Сравните запросы по доле заявок или микроконверсий. Это можно сделать, если у вас настроены цели в аналитике. Если запрос «офисная мебель каталог» дает 3% конверсии в заявку, а «офисная мебель фото» — 0,2%, второй стоит исключить из семантики или вынести в отдельную информационную статью без продающих блоков.
3. Релевантность
Оценивайте, насколько ключ соответствует продукту и стадии воронки. Об этом мы писали в предыдущем разделе про интенты.
Чтобы проверить запросы на практике, создайте таблицу с тремя колонками:
| Запрос | Тип намерения | Ценность для бизнеса |
|---|---|---|
|
как выбрать ноутбук |
информационный |
низкая |
|
купить ноутбук lenovo |
коммерческий |
высокая |
|
lenovo официальный сайт |
брендовый |
высокая |
Такая таблица помогает отделить запросы, которые приносят деньги, от тех, что просто создают трафик.
После ревизии семантики скорректируйте контент. Статьи под информационные запросы можно использовать для лид-магнитов или ретаргетинга. Категорийные и продуктовые страницы должны содержать только коммерческие ключи и четкие CTA.
Самые проблемные источники нецелевого трафика — это контекст без минус-слов, широкие таргетинги в соцсетях и SEO-запросы без уточнения намерения. Например, запрос «букет на день рождения“ может быть коммерческим, а может быть информационным («какие цветы подарить»). Если не разделять это при настройке рекламы, получаешь кучу «мусорных» кликов.
Фразы вроде «значение розовых роз» или «история тюльпанов» звучат мило, но это не коммерческие запросы. Они привлекут студентов, школьников и просто любопытных — а не покупателей. Да, трафик будет большим, но бесполезным.
Во время SEO-аудитов мы видим, что существенная часть нецелевого трафика появляется из-за неправильно подобранных интентов в семантике. Часто ключи выбирают по частоте, игнорируя при этом мотивы пользователя. Поэтому сайт привлекает людей, которые вообще не собирались покупать. В этом случае достаточно просто распределить семантику, развести информационные и коммерческие запросы — и вы в разы увеличите качество трафика, даже если его количество при этом немного просядет из-за сужения запросов.
Как в итоге связать трафик с деньгами?
Поможет сквозная аналитика. Даже самый качественный трафик бесполезен, если он не влияет на прибыль компании. Чтобы связать эти два показателя, нужно:
- настроить отслеживание микроконверсий и событий: подписки, клики, заявки;
- размечать UTM-метки для каждого канала и кампании;
- связать данные с CRM, чтобы видеть, какой трафик приносит реальные продажи и какой канал эффективен по LTV и CAC. О том, как выбрать CRM, писали в статье.
Без связи аналитики с полноценной CRM приведение даже целевого трафика вызывает сложность оценки его конверсионности в заявки. Бывают проекты, где рост посещаемости руководство воспринимает как успех, но в CRM при этом нет роста продаж. Пока не настроены микроконверсии, цепочки событий и атрибуция заявок, невозможно понять, какие каналы работают, а какие создают иллюзию эффективности.
Если вы не доверяете красивым отчетам и хотите, чтобы трафик работал на продажи, напишите нам на почту или в Telegram. Поможем настроить аналитику, сегментацию и контент-стратегию так, чтобы каждый визит был целевым у участвовал в конверсии.
Читайте также:
Воронка продаж B2B: этапы, инструменты и метрики успеха
Как спланировать бюджет на маркетинг в кризис
Продвижение бренда и продажи: стратегии для роста конверсии и узнаваемости


