Когда трафик есть, но позиции в поиске не растут, причину обычно ищут в SEO, упуская из виду пользовательский опыт. А ведь для поисковиков важны поведенческие факторы, например, глубина просмотра, время на сайте, отказы.
Мы проанализировали ошибки, связанные с пользовательским опытом, которые наши специалисты регулярно выявляют в UX-аудитах. Покажем, как эти ошибки UX приводят к ухудшению метрик и в итоге мешают сайту расти в поиске.
Ошибки расположены по степени их влияния на SEO — от самых критичных к менее значимым. Если вам нужно понять, с чего начать улучшение интерфейса, двигайтесь по порядку.
Ошибка 1. Медленный сайт / технические сбои
Страница грузится долго, кнопки не работают с первого клика. Не каждый посетитель готов «зависнуть» на пару минут вместе с сайтом, скорее всего, он просто закроет вкладку. Даже если у вас полезный контент и релевантная семантика, плохая техническая реализация обнуляет все усилия. Это одна из немногих проблем UX, которую Google и Яндекс прямо называют в числе факторов ранжирования.
Обязательно нужно обращать внимание на технические и логические ошибки, которые мешают пользователю завершить целевой сценарий. На практике такие проблемы встречаются чаще всего.
Что делать
Протестируйте сайт на PageSpeed Insights и устраните узкие места: тяжелые изображения, неэффективные скрипты, плохой хостинг.

Производительность блога Texterra по данным PageSpeed Insights: все ключевые метрики в зеленой зоне
Ошибка 2. Сложная или запутанная навигация
Пользователь не может понять, где он находится, как вернуться назад или перейти в нужный раздел. Особенно это мешает посетителям образовательных платформ, сайтов с большим каталогом услуг, интернет-магазинов. Например, структура каталога может быть выстроена под нужды склада, а не под сценарии пользователя. В итоге пользователь быстро сдается и уходит, что ухудшает глубину просмотра и повышает процент отказов.
Сложная структура каталога — это частая проблема. Она может выражаться как в перегруженном визуальном оформлении, так и в слишком глубокой вложенности разделов. Все это в итоге снижает поведенческие метрики и мешает сайту расти в поиске.
Если в проекте предусмотрены работы по SEO, нужно сразу учитывать и пользовательский опыт. Нормальная, понятная структура страниц — это уже шаг к положительным поведенческим метрикам. Мы всегда смотрим, насколько корректно выстроена текущая структура и планируется ли расширение семантики: это помогает заранее заложить нужную навигацию и типы страниц.
Что делать
Проанализируйте карту кликов и воронки в Яндекс Метрике. Упростите структуру, вынесите ключевые страницы ближе к главной, добавьте «хлебные крошки» и логичную систему переходов.

Пример неструктурированного каталога: на одной странице собраны товары разных категорий. Такой каталог собьет с толку даже самого лояльного покупателя
Ошибка 3. Мобильная версия сделана формально
Больше половины трафика сейчас приходит с мобильных устройств, во многих нишах эта цифра приближается к 100%. Поэтому и потери в случае некачественной мобильной версии бывают огромными. Мелкие кнопки, нечитаемый текст, долгая прокрутка снижают удобство и приводят к быстрому уходу пользователя с сайта, и поисковики это фиксируют.
Что делать
Проверьте сайт на адаптивность, удобство нажатия кнопок, читаемость текста. Настройте отдельную аналитику по мобильному трафику, чтобы видеть проблемы конкретно на этих устройствах.
Ошибка 4. Отсутствие четкого ответа на запрос пользователя
Пользователь приходит с конкретными вопросами: какие услуги вы оказываете, сколько это стоит, с кем вы работали. Если сайт не дает этой информации — например, отсутствует УТП, блок с услугами или кейсами, не указаны цены — пользователь уходит. Поисковая система считывает такое поведение как недостаток релевантности и понижает позиции страницы.
Приведу реальный пример: проект велся под блог, собирал много трафика, но в статьях полностью отсутствовали какие-либо лид-магниты или CTA для удержания и конвертации пользователей в клиентов. Получалось, что контент давал входящий трафик, но не отвечал на главный пользовательский запрос — что предлагает компания и как с ней связаться. Такое поведение аудитории поисковики интерпретируют как признак нерелевантности страницы.
Что делать
Проверьте: соответствует ли наполнение сайта интенту запросов вашего потенциального клиента. Добавьте описание выгод, лид-магниты и четко сформулируйте условия покупки.
Ошибка 5. Неочевидные формы, скрытые кнопки действия
Пользователь не может найти, где оставить заявку, записаться, задать вопрос или оформить заказ. Кнопки сливаются с фоном страниц, до формы записи нужно долго скроллить. Здесь не только проблемы дизайна сайта, но еще и просчеты в сценариях взаимодействия. Без возможности быстро заказать или оставить заявку пользователь уходит, а поисковики фиксируют отсутствие целевых событий, что негативно влияет на SEO-оценку страницы.
Что делать
Убедитесь, что все ключевые действия доступны без лишних кликов. Используйте визуальные акценты, четкие CTA и размещайте формы на первом экране.
Ошибка 6. Нет отклика на действия
О чем подумает пользователь, кликнув по кнопке и не получив подтверждения в виде анимации или всплывающей подсказки? Если страницы сайта грузятся долго, пользователь решит, что сайт не работает, и уйдет. Такие ошибки в дизайне сайта подрывают доверие, увеличивают отказы и формируют поведенческий профиль, который мешает ранжированию.
Что делать
Проверьте корректность всех форм и сценариев, особенно на мобильных версиях: добавьте визуальную обратную связь в виде уведомлений, анимации, смены состояния кнопок.
Ошибка 7. Разные цены, неясный расчет стоимости
Если на одном экране показываются две разные цены, а логика расчета не объяснена, пользователь уходит «несолоно хлебавши» — такое можно наблюдать в карточках товаров, лендингах и калькуляторах услуг. При этом поисковая система получает сигнал о нерелевантности или недоверии к странице.
Что делатьПроверьте, чтобы цена была одна и та же на всех блоках и страницах. Если стоимость зависит от конфигурации — покажите логику расчета.
Пример из практики клиента Texterra: у интернет-магазина строительных материалов при формировании корзины автоматически добавлялась доставка. Посетитель набирал товаров на одну сумму, а в корзине видел уже другую, поэтому процент брошенных корзин был высоким. Убрали добавление доставки — выросло число заказов.
Ошибка 8. Много отвлекающих баннеров и поп-апов
Всплывающие окна, мигающие баннеры, агрессивные лид-магниты часто раздражают. Особенно если они перекрывают основной контент или мешают взаимодействию с сайтом. Подобные элементы относятся к проблемам веб-дизайна, при которых форма начинает доминировать над смыслом. Все это провоцирует досрочные выходы с сайта, ухудшает поведенческие сигналы и мешает ранжированию страниц.
Что делать
Сведите всплывающие элементы к минимуму. Дайте пользователю сначала ознакомиться с контентом, и только потом предлагайте подписку или спецпредложение.
Как устранение ошибок UX помогает сайтам клиентов Texterra расти в поиске
Рассмотрим, как влияет на SEO улучшение пользовательского опыта на примере интернет-магазина строительных материалов, с которым наши специалисты работают уже на протяжении нескольких лет.
Что сделано
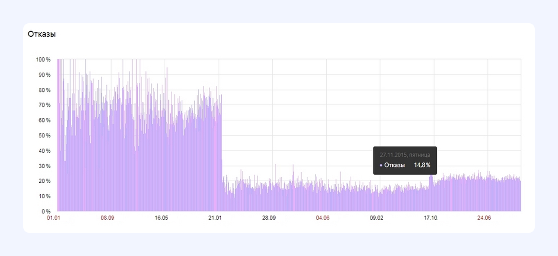
Провели редизайн сайта, в том числе обновили логотип, что сразу же снизило процент отказов. Добавили адаптивную версию, навели порядок в структуре каталога и логике навигации по сайту.
Как это повлияло на SEO
Улучшения в интерфейсе повысили поведенческие метрики: отказов стало меньше, вовлеченность выше. После запуска адаптивной версии и добавления геоточек страницы стали лучше ранжироваться в регионах. В этом году сайт появился в нейропоиске Яндекса и Google.

После редизайна и доработок интерфейса команда Texterra добилась серьезного снижения процента отказов: улучшились поведенческие сигналы и увеличился приток трафика

Результат доработок сайта клиента Texterra после UX-аудита: попадание в нейропоиск Google
О том, как сайт того же интернет-магазина попал в нейропоиск Яндекса, читайте в этой статье.
Как понять, что ошибки UX действительно мешают SEO-продвижению
Первым делом загляните в аналитику. Если вы видите высокий процент отказов при хорошем CTR из поиска, короткие сессии, малую глубину просмотра и отсутствие повторных визитов — скорее всего, дело в неудобстве сайта. Особенно настораживает ситуация, когда трафик есть, но заявок нет: это прямой сигнал, что путь пользователя к действию где-то обрывается.
Проанализируйте, где именно пользователи уходят с маршрута, какие блоки игнорируют, а какие наоборот — получают максимум внимания. Не забудьте посмотреть также отчеты по устройствам. Часто мобильный трафик ведет себя иначе, и вы можете увидеть ошибки в интерфейсе, которых не заметите по поведению пользователей в десктопной версии.
Как провести качественный UX-аудит
Начать можно своими силами. Пройдитесь по ключевым страницам как обычный посетитель. Насколько легко найти нужную информацию, ясно ли, куда нажимать? Можно использовать скринкасты сессий пользователей, карты скроллинга, фидбек от отдела продаж и техподдержки — они часто первыми понимают, где тормозит клиент.
Но если ошибок много, а сайт сложный — подключайте экспертов Texterra. Мы проведем UX/UI-аудит и предоставим детальные рекомендации по доработке интерфейса.
Напишите нам в Телеграм или на почту — оценим ваш сайт и предложим оптимальный формат работы.
Читайте также:
Что такое UX-аудит и почему он поможет не всем
Как увеличить трафик на сайт: пошаговый план

